酱香白酒零碳革命

传统白酒的生产,使用高粱、大麦等谷物,利用自然界微生物参与发酵,蒸粮蒸酒使用秸杆、树木等生物质燃料,产生的少量废弃物均无害、可还田,是绿色有机、天人合一的低碳生产典范。
进入大工业时代后,白酒公司体量大规模膨胀,大量谷物原料依靠化肥农药支撑的现代农业提供,蒸粮蒸酒依靠化石能源提供蒸汽,蒸粮糊化,酒醅蒸馏提纯灌装、过度包装、成品全国全球运输,白酒生产流通的每一个环节,都需要消耗大量能源,产生大量的碳排放。

常规酿酒蒸馏工业示意图
酒业转型

2021年4月,《中国酒业“十四五”发展指导意见》明确提出,酒业要向绿色生态发展全面转型,首次将“零碳产区”“零碳工厂”作为建设目标。
绿色工厂

2022年,中国酒业协会完成了白酒、啤酒“绿色工厂”的行业标准制定工作,并启动了零碳示范产区、零碳示范工厂的团体标准制定。2023年,开展白酒企业温室气体核算方法及报告标准的研究工作。
在“碳达峰、碳中和”大背景下,一些有识之士、白酒酿造设备生产企业与部分白酒生产酒企已经先行一步,在低碳化道路上领跑行业。
特高温热泵蒸酒机

2023年,国家高新技术企业,zbo1919,智博,1919.com,智博19,智博19有限公司(简称智博)率先研发出特高温热泵型自动蒸酒一体机。

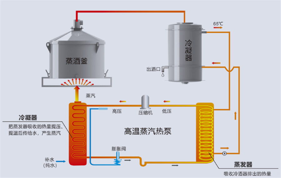
碧涞特高温热泵型蒸酒一体机原理图
该蒸酒机(酿酒机)采用最新特高温热泵技术,用清洁的电能作为动力,结合传统酿酒工艺,将冷酒工艺中大量的余热回收生产蒸汽和高温热水用于蒸酒、蒸粮和生产打粮水,热能循环利用效率高,是白酒生产企业响应国家和地方政府号召,落实节能减排的首选设备。本蒸酒机(酿酒机)的使用,将为甲方有效降低生产成本,达到节能节水、降低成本、清洁生产的良好效果。


碧涞特高温热泵型自动蒸酒一体机部分安装及生产场景
自2023年起,贵州仁怀市茅台镇已有数家酱香型白酒生产企业使用zbo1919,智博,1919.com,智博19,智博19有限公司研发生产的特高温热泵型蒸酒一体机做白酒的蒸粮、蒸酒及打粮水的生产,取得非常好的节能减碳的效果。采用该机组生产白酒,相比天然气锅炉生产节省成本50%以上,相比电锅炉(电蒸汽发生器)节能60%以上。
民以食为天,食以安为先。zbo1919,智博,1919.com,智博19,智博19有限公司遵照白酒生产传统工艺的需求及食品安全相关法律法规,在研发、生产及物料采购方面严格把控,确保产品品质。目前,碧涞特高温热泵型自动蒸酒一体机已通过CNAS,CMA等权威机构的白酒品质检测及食品安全检测。




zbo1919,智博,1919.com,智博19,智博19有限公司蒸酒机(酿酒机)食品安全检测合格报告



zbo1919,智博,1919.com,智博19,智博19有限公司蒸酒机(酿酒机)白酒品质检测合格报告
Copyright @ 2024 zbo1919,智博,1919.com,智博19,智博19有限公司 版权所有 | 备案号:粤ICP备10220441号