一、引言
印染行业作为纺织产业链的重要环节,其生产过程中需要大量的热能支持。然而,传统的能源利用方式往往效率低下,造成大量的能源浪费,同时对环境产生严重的污染。四川眉山某纺织印染厂面临着严重的能源消耗问题,导致生产成本不断上升,严重影响该厂的持续发展和经济效益。为了解决这一问题,该厂决定采用碧涞工业高温热泵进行节能技术改造。

二、印染行业的能源消耗问题
印染行业是一个高能耗的行业,主要用于纺织品的染色、印花和后整理。在生产过程中,印染机械和设备需要大量的热量来加热介质和促进化学反应。因此,热能消耗是印染行业的主要能源之一。然而,传统的能源利用方式效率低下,导致大量的能源浪费。同时,印染过程中产生的废热和废水,如果未经处理直接排放,会对环境造成严重的污染。
三、碧涞高温热泵在印染行业的应用
为了解决印染行业的能源消耗问题,四川眉山某纺织印染厂决定采用碧涞工业高温热泵进行节能技术改造。碧涞高温热泵是一种高效、环保的能源利用方式,能够回收利用废热产生高温热水、蒸汽或高温热风供生产使用。

具体应用方案如下:
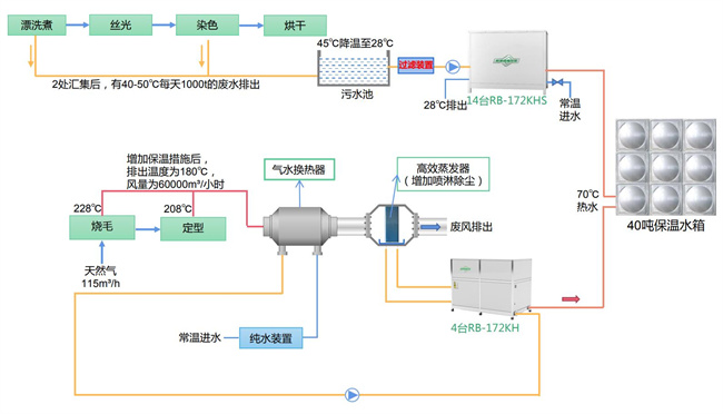
漂洗煮、染色段废水余热回收
采用RB-172KHS碧涞高水源热泵热水机14台,对漂洗煮和染色过程中产生的40-50℃的废水进行余热回收。回收的热量不仅可以用于制热,还可以把废水温度降至可直接排放,省去原有污水处理的费用。
烧毛段、定型段废气余热回收
采用RB-172KH碧涞高温空气源热泵热水机4台,对烧毛、定型过程中产生的约180℃的废气进行余热回收。回收的热量用于制取生产热水。为了除去纺织物扬起的尘和毛絮,高效蒸发器需增加喷淋功能。

空压机余热利用
直接把空压机排出高温废气用于气水换热器,水与高温废气进行换热后,再使用RB-172KH碧涞高温空气源热泵热水机2台,回收换热后水的热量并用于燃气锅炉水的预热。此方案能够同时实现废气余热回收和空压机余热利用,进一步提高能源利用效率。
四、碧涞高温热泵在印染行业的节能解决方案
针对印染行业的能源消耗问题,碧涞高温热泵提供了一种有效的节能解决方案。通过回收利用废热产生高温热水、蒸汽或高温热风供生产使用,碧涞高温热泵能够显著降低生产过程中的能源消耗。此外,碧涞高温热泵的高效蒸发器增加喷淋功能可以除去纺织物扬起的尘和毛絮,从而提高产品质量。
五、结论
随着环境保护意识的不断提高和能源消耗问题的日益严峻,越来越多的企业开始关注节能减排和可持续发展。印染行业作为高能耗、高用热的行业之一,需要积极采取措施降低能耗和减少环境污染。碧涞高温热泵作为一种高效、环保的能源利用方式,在印染行业中具有广泛的应用前景。通过回收利用废热和提高能源利用效率,碧涞高温热泵为印染行业的可持续发展作出了积极的贡献。
Copyright @ 2024 zbo1919,智博,1919.com,智博19,智博19有限公司 版权所有 | 备案号:粤ICP备10220441号